통합시스템 [차오름소프트] MES 전용 그룹웨어 개발
페이지 정보
본문
* 개발 정보
- Visual Studio 2022 / SQL Server Management Studio / Postman / Figma / Notion / GIT / TFS
- C#, .ASP.NET Core Web API .NET 9.0, MVC, Redis, Prometheus, RESTful API, Nginx, MinIO, Grafana , 인증서 , react , NodeJS , 리눅스 , 우분투
* 설명
- MES 환경에 최적화된 전용 그룹웨어를 설계·개발
* 개발 업무
- MES 전용 그룹웨어 구축을 위한 전체 데이터베이스 구조 설계 및 모델링
- .NET 9 기반 ASP.NET Core Web API 프레임워크 설계, 서비스·도메인 계층을 분리한 구조화 개발
- 주요 업무 흐름에 맞춘 백엔드 API 전담 개발, 성능 최적화 및 확장성 고려한 모듈 설계
- React 기반의 프론트엔드 화면 설계 및 UI/UX 구성, API 연동 및 상태 관리 구현
- 게시판, 일정, 문서 결재, 알림 등 그룹웨어 주요 기능의 엔드투엔드(End-to-End) 개발
- 운영 환경에 적합한 빌드·배포 구성, 유지보수 효율성을 고려한 아키텍처 적용
- 리눅스 서버 환경 구축 및 API 서버 이중화 구성 등 시스템 엔지니어링 작업 수행
- 소스 이관작업
- 화면 본수(90~ 100본)
* 주요 개발 기능
- 메일 시스템
> 사내 메일 송·수신, 참조, 보안 정책 반영
> 첨부파일 관리, 메일함 분류 및 상태 관리 기능 구현
- 전자결재 시스템
> 결재선 설정, 결재 요청·승인·반려 프로세스 개발
> 결재 문서 템플릿 관리 및 실시간 결재 알림 기능 구축
- 게시판 시스템
> 공지사항, 자료실 등 게시판 CRUD 및 권한 기반 접근 제어
> 파일 업로드/다운로드, 검색·필터링, 댓글 기능 포함
- 캘린더/일정 관리
> 개인·부서 일정 관리, 반복 일정, 공유 캘린더 기능 구현
> 업무 연동 알림 및 예약 기능 제공
- 자원관리(Resource Management)
> 회의실·비품 등 사내 자원 예약 기능 개발
> 예약 중복 방지 및 승인 흐름 구현
- 주소록 시스템
> 사내 조직도 기반의 사용자 조회
> 부서/직급별 검색 및 연락처 관리 기능 개발
* 개발 기간
- 8개월
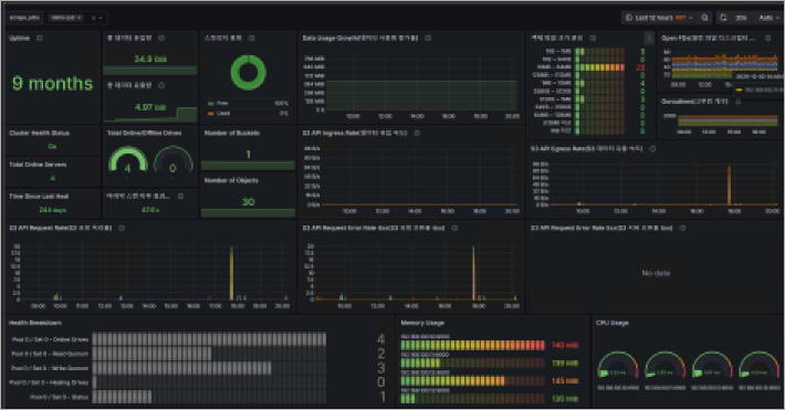
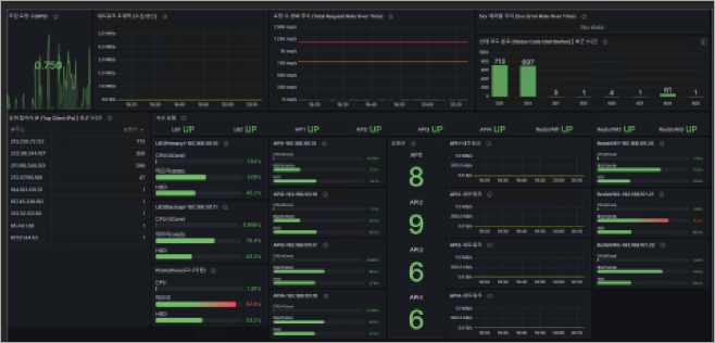
* 이미지
※ 협력사 프로그램 화면을 사용 허가를 받아 포트폴리오 용도로 캡처한 자료이며, 무단 복제·배포를 금합니다.


엔지니어링 구성 - 이중화 / 부하분산 / 백업 구성



